Observability Overview
Monitor and trace your agents in Letta Cloud
All observability features are available in real-time for every Letta Cloud project.
Letta Cloud’s observability tools help you monitor performance and debug issues. Each project you create in Letta Cloud has two main observability dashboards:
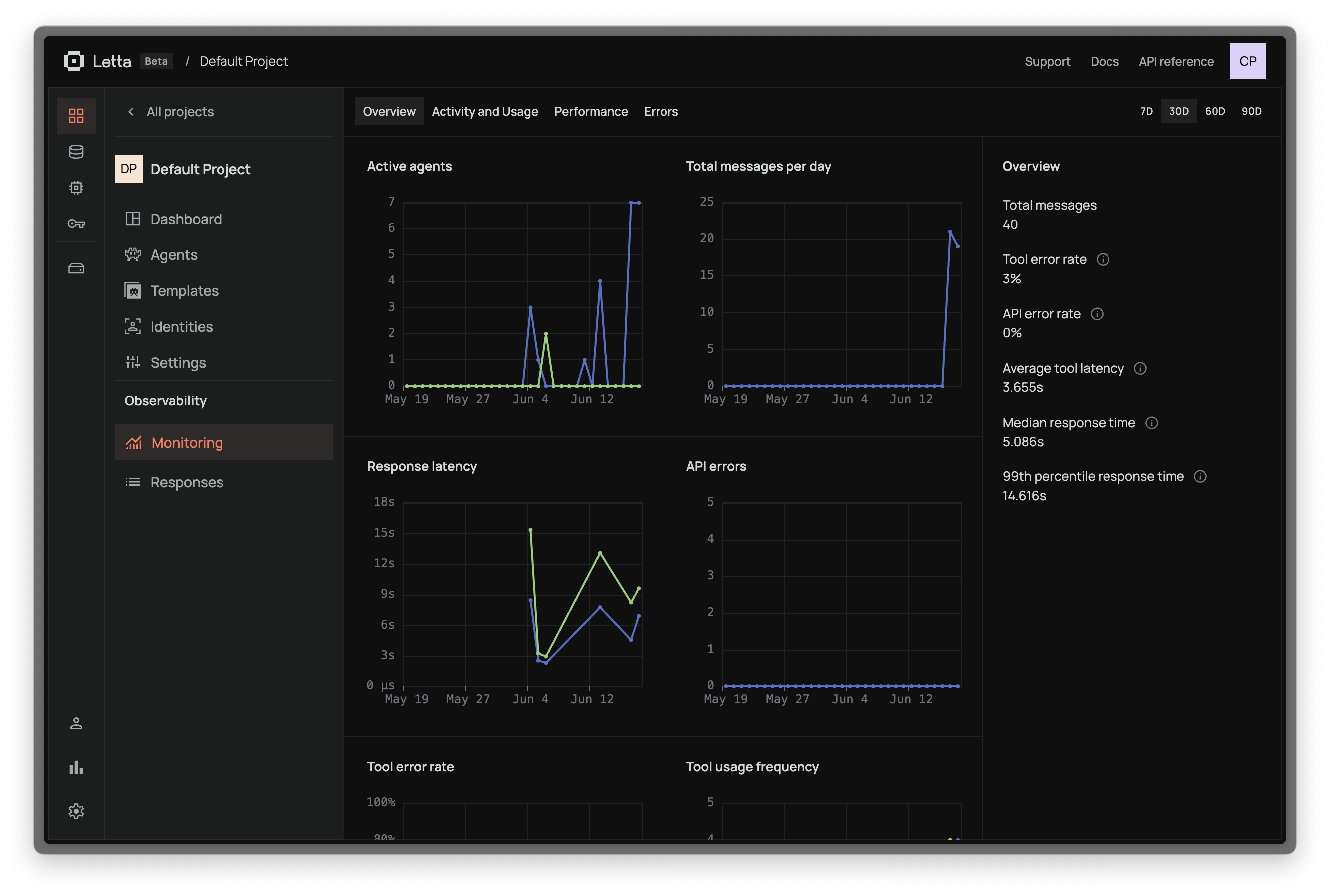
Monitoring


Track key metrics across four dashboards:
- Overview: Message count, API/tool errors, LLM/tool latency
- Activity & Usage: Usage patterns and resource consumption
- Performance: Response times and throughput
- Errors: Detailed error analysis and debugging info
Responses & Tracing


Inspect API responses and agent execution:
- API Responses: List of all responses with duration and status
- Message Inspection: Click “Inspect Message” to see the full POST request and agent loop execution sequence